乐竞平台

15890137611

新闻资讯

实时记录行业动态,助力企业解决环保难题。

烟气脱硫脱硝工艺知多少?

发布时间:2018-12-20 返回列表

脱硫方法
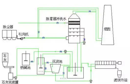
双碱法脱硫工艺
双碱法脱硫工艺
石灰石/石灰 石膏法烟气脱硫工艺
石灰石/石灰 石膏法烟气脱硫工艺
脱硫一体化设备
案例:非洲除尘脱硫一体化设备

标签: 烟气脱硫脱硝
在线咨询
『最新资讯』
『推荐产品』
活性炭+催化燃烧设备(RCO)

活性炭+催化燃烧设备(RCO)

朴华科技设计生产的活性炭+蓄热式催化燃烧(RCO)设备是利用活性炭模块对挥发性有机废气(VOCs)进行吸附收集、压缩、提高浓度,然后把高···……

沸石转轮+催化燃烧设备(RCO)

沸石转轮+催化燃烧设备(RCO)

沸石转轮+RCO催化燃烧设备是目前有机废气处理领域应用较为实用的一种工艺。采用吸附-脱附-冷却三项连续程序,边吸附边脱附。沸石转轮先对有···……

蓄热式燃烧分解设备(RTO)

蓄热式燃烧分解设备(RTO)

乐竞平台设计生产的蓄热式焚烧系统(RTO)是一种有机废气处理设备,与传统的催化燃烧、直燃式热氧化炉(TO)相比,蓄热式焚烧系统(RT···……