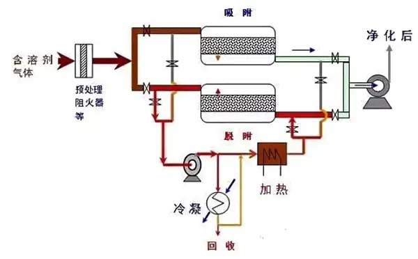
2019年涂料、油墨行业VOCs有机废气如何处理?涂料、油墨生产企业数量多,规模小,分布散,不少企业的生产方式粗放,污染控制水平不高,无组织排放严重。为此就要对涂料、油墨行业进行VO……
2019-05 23
近几年在朴华做过的废气处理整改提升工程中有不少客户咨询朴华科技,为什么废气治理整改要使用RTO设备呢?使用活性炭或者UV光解设备不可以吗?……
2019-04 24
RTO蓄热式有机废气焚烧炉。其原理是在高温下将可燃废气氧化成对应的氧化物和水,从而净化废气,并回收废气分解时所释放出来的热量,废气分解效率达到99%以上,热回收效率达到95%以上。……
2019-04 04
对于企业来说,该怎么选择一个合适的工艺呢?是选RCO?还是选RTO呢?朴华科技觉得,企业要根据自己的实际情况来选择。比如咱们工况条件下需要处理的废气风量是多少?有机废气的浓度高不高?废气是否含有乙酸乙酯等难处理的成分?……
2019-03 27
乐竞平台有限公司专业提供各种粉尘治理设备、脱硫脱硝设备、vocs有机废气处理设备、污水处理设备的设计和研发生产。在VOCs治理方面,拥有包括RCO催化燃烧设备、沸石转轮浓缩+RCO设备、RTO设备等在内的先进废气净化处理技术。……
2019-03 11
两室RTO没有吹扫工序,在进行阀门切换时,部分有机废气VOCs 没有经过处理直接被排放,从而降低了VOCs 的去除效率。多室RTO设备是在废气量非常大的情况下,为保证废气进气的均匀性,增加了同时进气和出气的蓄热室数量。……
2019-02 21